Monitoring Slimme Meter

Monitoring Slimme Meter

mbv Grafana en MySQL

Home

In deze blog ga ik uitleggen hoe ik mijn slimme meter monitor mbv een MYSQL database en Grafana Visualize. Deze programmatuur draait bij mij op een Raspberry PI 3 met 1GB intern memory en een 32 GB SD card met een goede performance. Koop een goede SD kaart want de database wordt een paar keer per minuut geupdated! Verder heb je nog een seriële kabel nodig voor aansluiting van de Slimme Meter op de Raspberry PI.
Uiteraard kun je ook een oude laptop of desktop met Linux gebruiken. Voor het maken van deze blog maak ik gebruik van een Dell Latitude D630 die ik nog had liggen. Ik heb daar Linux Mint als OS. Omdat zowel Linux Mint als Raspian OS gebaseerd zijn op Debian mag dit geen probleem geven met mijn installatie aanwijzingen.

Ik zal proberen zo duidelijk mogelijk uit te leggen wat je moet doen om de zaak lopend te krijgen, stap voor stap. Benodigde scripts zal ik uiteraard ook beschikbaar stellen voor download.

Opmerking : Ik merk dat het veel tijd kost om alles zo goed mogelijk te beschrijven, daarom zal ik eerst globaal de zaak beschrijven zodat een “gevorderde” Raspberry Pi gebruiker de installatie kan doen. Later zal ik dan steeds meer detail toevoegen zodat ook een “beginner” de installatie kan doen. Heb geduld!

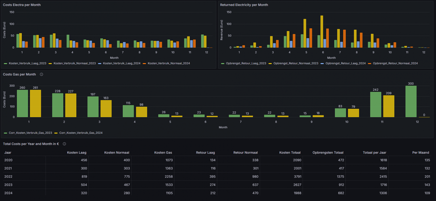
Hier zie je als voorbeeld mijn schermen. Je kunt deze schermen als uitgangspunt gebruiken. Omdat in mijn opzet de data (MySQL) is losgekoppeld van de presentatie (Grafana) is het makkelijk om je eigen invulling hieraan te geven. Heb jij bijv. geen temperatuurmeter, watermeter of zonnepanelen, dan kun je binnen grafana de desbetreffende panels gewoon verwijderen.

Heb je vragen? Stuur een berichtje naar slimmemeterATwesterbeek.name

Energy-Costs

Energy-Costs
Afbeelding 5 van 6

Under Construction